Netdata(Linux性能监测工具) V1.25.0 官方版
无插件
360 √
腾讯 √
金山 √
瑞星 √
Netdata是一款目前非常热门且功能强大、实用性高的专门应用于Linux系统的实时监测工具,以Web的可视化方式展示系统,界面整洁干爽,安装简单,安装成功后可对系统能够进行实时监测,将各项详细监测数据返还回来。
软件介绍
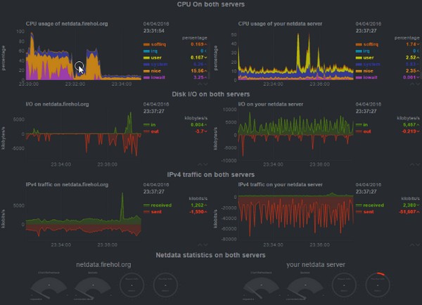
Netdata官方版是一款适合Linux操作系统使用的性能监测工具,我们可以通过Netdata来对系统里的cpu、内存、硬盘输入/输出、网络等重要数据进行实时监测,这样你就可以知道自己的系统有没有出问题,需不需要修复。
软件特色
1、优美的界面:bootstrap框架下的控制界面。
2、自定义的控制界面:你可以使用简单的HTML代码去自定义控制界面(不需要使用Javascript)。
3、极其的快速而高效:程序使用C进行编写(默认安装下,预计只有2%的单核CPU使用率和少许的内存使用率)。
4、零配置:你只需要去安装它,接着它就会自动地监测一切数据。
5、零依赖:它的静态网络文件和网络接口拥有自己的网络服务器。
6、可扩展:用它自身的插件API(可以使用许多方式来制作它的插件,从bash到node.js),你可以检测任何可以衡量的数据。
7、可嵌入:它可以在任何Linux内核可以运行的地方运行。
监测内容
这是它目前检测的内容(大多数都不需要进行配置,安装后即可开始监测)。
1、CPU的使用率,中断,软中断和频率(总量和每个单核)。
2、RAM,互换和内核内存的使用率(包括KSM和内核内存deduper)。
3、硬盘输入/输出(每个硬盘的带宽,操作,整理,利用等)。
4、IPv4网络(数据包,错误,分片):
TCP:连接,数据包,错误,握手;
UDP:数据包,错误;
广播:带宽,数据包;
组播:带宽,数据包。
5、Netfilter/iptables Linux防火墙(连接,连接跟踪事件,错误等)。
6、进程(运行,受阻,分叉,活动等)。
7、熵。
8、NFS文件服务器,v2,v3,v4(输入/输出,缓存,预读,RPC调用)。
9、网络服务质量(唯一一个可实时可视化网络状况的工具)。
10、应用程序,通过对进程树进行分组(CPU,内存,硬盘读取,硬盘写入,交换,线程,管道,套接字等)。
11、Apache Web服务器状态(v2.2, v2.4)。
12、Nginx Web服务器状态。
13、Mysql数据库(多台服务器,单个显示:带宽,查询/s, 处理者,锁,问题,临时操作,连接,二进制日志,线程,innodb引擎等)。
14、ISC Bind域名服务器(多个服务器,单个显示:客户,请求,查询,更新,失败等)。
15、Postfix邮件服务器的消息队列(条目,大小)。
16、Squid(客户带宽和请求,服务带宽和请求)。
17、硬件传感器(温度,电压,风扇,电源,湿度等)。
18、NUT UPSes(负载,充电,电池电压,温度,使用指标,输出指标)。
下载地址
热门软件
石大师U盘重装系统 V2.0.0.1008 官方最新版
Microsoft Office 2021 最新版
显卡驱动完全卸载工具DDU V18.0.6.0 官方版
SteamSpeed(游戏平台转发软件) V31 官方版
xinput1_4.dll文件 官方版
京东燃动夏季活动脚本 V2021 免费版
微软商店(Microsoft Store) V22107.1401.6.0 官方最新版
理正结构工具箱 V8.0.0.1 绿色安装版
JetBrains WebStorm(前端开发工具) V2021.2 汉化免费版
Microsoft Office 2013 32位 专业增强简体中文版
装机必备 更多+
电脑软件专题 更多+

